Fix: Proper loading of qss files when the working directory is changed.
Version: 2025.12.1 (2025-12-29)
New: Y-axis, dBm range can be set via a dialog box.
New: Help button added to device list/edit/spectrum.
Change: When editing recordings, a new task attempts to get as close as possible to native 10 MHz bandwidth with high resolution.
Change: When editing the center frequency, the color turns red if the input is incorrect.
Change: X-axis: The display of the MHz start and end values is not accurate to the Hz, but rounded. Only the middle value is displayed accurately.
Fix: Edit recording, calculation does not match recording (segments).
Fix: Edit recording, presets are no longer selected at the beginning.
Fix: Edit recording, The "FFT resolution" drop-down field now always contains entries.
Fix: The X-axis of the waterfall chart is now displayed as shown in the spectrum.
Fix: Y-axis RSSI over time, now displays dBm if present.
Version: 2025.12.0 (2025-11-26)
RfMonitor:
The display and configuration program.
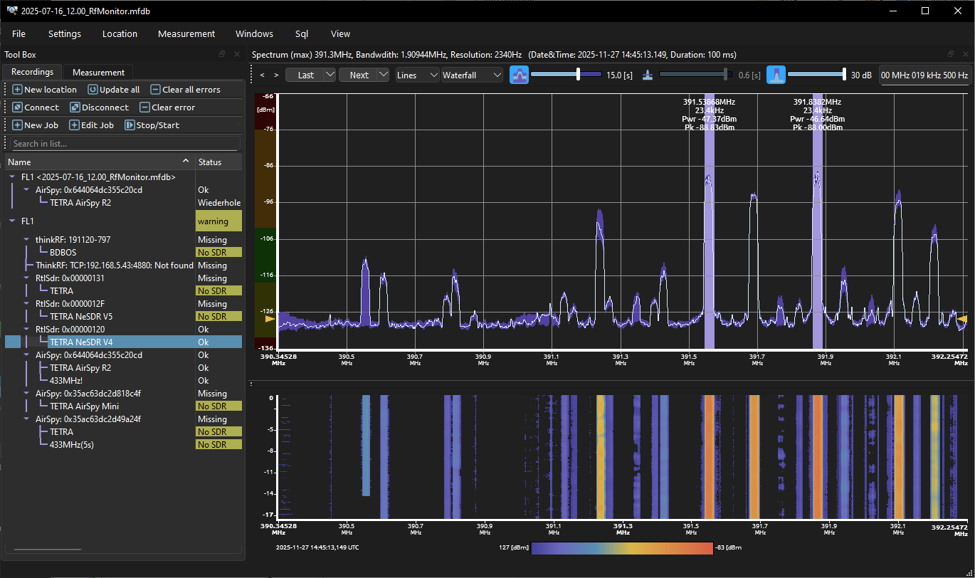
Displays the real-time spectrum, which is efficiently streamed over the network. Picture: Displays the spectrum and waterfall diagram, and signal peak measurement.
Displays transmissions over time. Picture: Displays the spectrum with one range selected. This range is displayed as RSSI over time.
Detecting illegal transmission: Picture: Displays the spectrum with search option; the green line defines the upper tolerance range.
Picture: If the tolerance is exceeded, the search generates a hit.
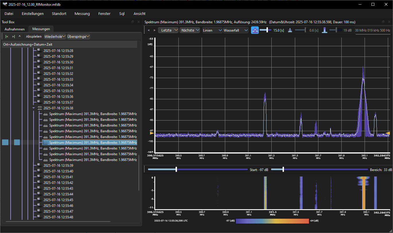
Each individual spectrum is recorded and can be displayed separately. Picture: The list on the left side allows access to each recorded spectrum.
The recorded data can be played back like a movie.
RfMonitorControl:
The 24/7 recording service for Windows or Linux (also for Raspberry Pi).
Real-time streaming over the network and storage on media are supported.
Professional measuring devices, such as ThinkRF, are supported for high-quality measurements.
Low cost SDR support for RTL-SDR (all tuner) and AirSpy (Mini and R2).
In combination with a Raspberry Pi, this is a cost-effective solution for numerous monitoring locations.
This allows customers to comprehensively monitor a large number of locations around the clock at low cost.
RSSI-aligned versions of these SDRs are available upon request.